Monitor uw instances

Hoe u Prometheus real-time metrics van uw Stackhero-instances kunt verkrijgen

Stackhero helpt u real-time metrics van uw instances in Prometheus-formaat op te halen. Deze naadloze integratie maakt het eenvoudig om gegevens te visualiseren met Grafana dashboards en om waarschuwingen te activeren met Prometheus (via e-mail, SMS, Slack, Mattermost, en meer) voor al uw Stackhero-diensten in slechts enkele minuten.

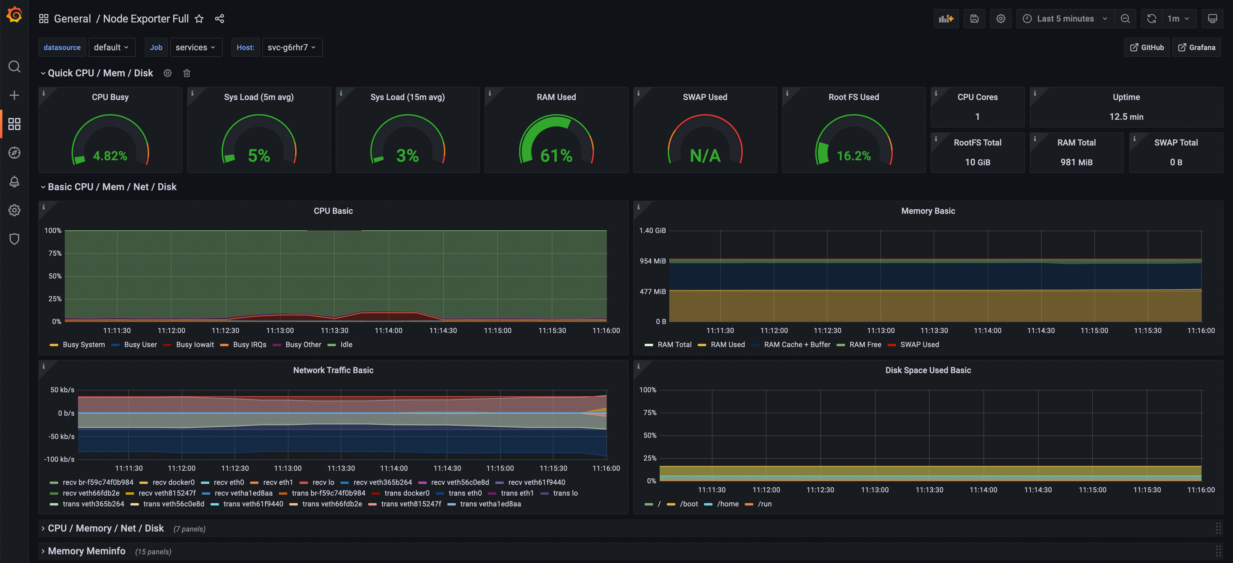
Grafana-dashboard dat een instance in real-time toontGrafana-dashboard dat een instance in real-time toont

Stackhero biedt een "Service Discovery" HTTP-endpoint dat real-time metrics van uw instances in Prometheus-formaat retourneert.

Hier is het overzicht:

  1. Uw Prometheus-server maakt elke 15 seconden verbinding met de API van Stackhero om real-time metrics van uw instances op te halen.
  2. Uw Prometheus-server activeert waarschuwingen met Alert Manager wanneer gedefinieerde voorwaarden zijn vervuld.
  3. Uw Grafana-server maakt verbinding met uw Prometheus-server om dashboards weer te geven die uw Stackhero-instances tonen.

Om te beginnen moet u een token genereren dat uw Prometheus-server kan gebruiken om verbinding te maken met de API van Stackhero.

  • Log in op uw Stackhero-dashboard.
  • Navigeer in het linkermenu naar Prometheus.
  • Klik op Create a token.
  • Voeg een beschrijving toe en beperk indien nodig IP-toegang (laat 0.0.0.0/0 om elke IP toe te staan).
  • Kopieer de gegenereerde Prometheus-configuratie.

Prometheus-tokencreatie in het Stackhero-dashboardPrometheus-tokencreatie in het Stackhero-dashboard

Heeft u nog geen Prometheus-server? Met Stackhero kunt u binnen slechts 2 minuten een managed Prometheus starten!

Open uw prometheus.yml configuratiebestand en voeg de "stackhero" job (eerder gegenereerd) aan het einde van het bestand toe.

Hier is een voorbeeldconfiguratie:

  - job_name: "stackhero"
    scheme: "https"
    basic_auth:
      username: "<ORGANIZATION_ID>"
      password: "<TOKEN>"
    http_sd_configs:
    - url: "https://api.stackhero.io/v1/prometheus/targets"
      refresh_interval: "15s" # Stel het niet in op minder dan 15 seconden!
      basic_auth:
        username: "<ORGANIZATION_ID>"
        password: "<TOKEN>"

Navigeer naar uw Prometheus-dashboard en ga naar Status > Service Discovery. U zou een "stackhero" service discovery-invoer geregistreerd moeten zien.

Prometheus-dashboard dat Stackhero service discovery toontPrometheus-dashboard dat Stackhero service discovery toont

Ga vervolgens naar Status > Targets. U zou één endpoint voor elke Stackhero-instance moeten zien.

Prometheus-dashboard dat Stackhero-doelen toontPrometheus-dashboard dat Stackhero-doelen toont

Gefeliciteerd! Uw Prometheus-server haalt nu automatisch real-time metrics op voor al uw diensten.

Heeft u nog geen Grafana-server? Met Stackhero kunt u binnen slechts 2 minuten een managed Grafana starten!

U kunt profiteren van een vooraf geconfigureerd dashboard in Grafana om uw instance-metrics weer te geven.

  1. Ga in de webinterface van Grafana naar Create > Import.
  2. Stel in de sectie Import via grafana.com de ID in op 1860 en klik op de knop Load.
  3. Selecteer op de volgende pagina uw Prometheus-gegevensbron en klik op Import.

Grafana genereert een dashboard dat de gegevens die van Prometheus zijn opgehaald direct weergeeft!

Grafana-dashboard dat een instance in real-time toontGrafana-dashboard dat een instance in real-time toont

Links bovenaan het scherm kunt u de instance kiezen die u wilt bekijken door op de host-lijst te klikken.

Selecteren van een instance in de "host"-lijstSelecteren van een instance in de "host"-lijst

Gefeliciteerd, u kunt nu al uw instances in real-time monitoren!