Grafana: Naudojant Prometheus

Kaip sukonfigūruoti Grafana, kad naudotų Prometheus kaip duomenų šaltinį

👋 Sveiki atvykę į Stackhero dokumentaciją!

Stackhero siūlo paruoštą naudoti Grafana cloud sprendimą, kuris suteikia daugybę privalumų, įskaitant:

  • Neriboti vartotojai, prietaisų skydai ir įspėjimai.
  • Įtrauktas neribotas ir dedikuotas SMTP el. pašto serveris.
  • Įskiepiai įdiegiami vienu paspaudimu.
  • Sklandus SSO palaikymas, suderinamas su GitLab, GitHub, Google ir bendrais OAuth2 protokolais.
  • Lengvi atnaujinimai vienu paspaudimu.
  • Pritaikomas domeno vardas su HTTPS saugumu (pavyzdžiui, https://grafana.jusu-imone.com).
  • Optimali veikla ir tvirta sauga, užtikrinama privačia ir dedikuota VM.

Taupykite laiką ir supaprastinkite savo gyvenimą: tereikia 5 minučių, kad išbandytumėte Stackhero Grafana cloud hosting sprendimą!

Integravus Prometheus su Grafana, pagerėja jūsų galimybės efektyviai vizualizuoti metrikas. Sekite šį vadovą, kad atliktumėte paprastą nustatymo procesą.

  1. Atidarykite Grafana žiniatinklio vartotojo sąsają (UI).
  2. Eikite į Configuration > Data Sources.
  3. Spustelėkite Add Data Source.
  4. Iš galimų šaltinių sąrašo pasirinkite Prometheus.

Prometheus konfigūracijos kaip duomenų šaltinio pavyzdysPrometheus konfigūracijos kaip duomenų šaltinio pavyzdys

Sekite šiuos veiksmus, kad tinkamai nustatytumėte Prometheus kaip duomenų šaltinį:

  • URL: Nurodykite Prometheus paslaugos URL, pvz., https://<XXXXXX>.stackhero-network.com arba jūsų pasirinktinį domeną.
  • Authentication: Įjunkite Basic Auth, nustatykite admin kaip vartotojo vardą ir pateikite savo Prometheus slaptažodį. Šį slaptažodį galite rasti Stackhero prietaisų skydelyje, Prometheus paslaugos nustatymuose.
  • Scrape Interval: Užtikrinkite, kad Scrape Interval atitiktų jūsų Prometheus serverio konfigūraciją. Numatytasis yra 15s, nebent jis buvo pakeistas.

Įvedę šias detales, spustelėkite Save & Test, kad patikrintumėte, ar ryšys veikia.

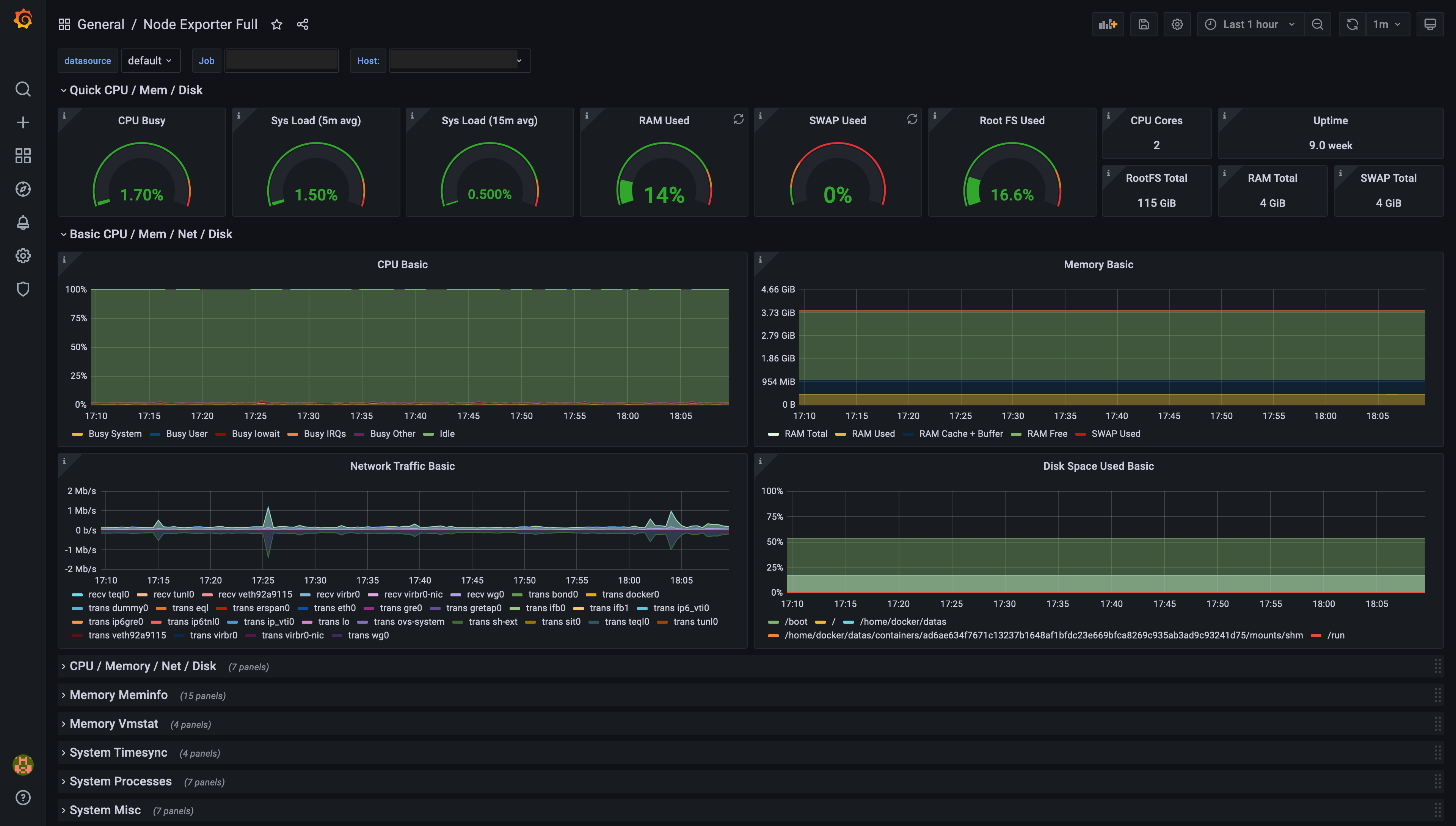
Jei jūsų Prometheus serveris apima Node Exporter tikslą, galite greitai importuoti iš anksto sukurtą prietaisų skydelį į Grafana, kad stebėtumėte jo metrikas:

  1. Grafana UI eikite į Create > Import.
  2. Skiltyje Import via grafana.com įveskite ID 1860 ir spustelėkite Load.
  3. Pasirinkite savo Prometheus duomenų šaltinį.
  4. Spustelėkite Import, kad pridėtumėte prietaisų skydelį.

Grafana sugeneruoto prietaisų skydelio, pagrįsto Prometheus Node Exporter duomenimis, pavyzdysGrafana sugeneruoto prietaisų skydelio, pagrįsto Prometheus Node Exporter duomenimis, pavyzdys

Dabar turite Grafana prietaisų skydelį, rodantį Node Exporter metrikas. Naudokite Job selektorių viršutiniame kairiajame kampe, kad perjungtumėte tarp instancijų.

Grafana palaiko iš anksto sukonfigūruotus prietaisų skydelius Blackbox Exporter. Norėdami pridėti vieną:

  1. Grafana UI eikite į Create > Import.
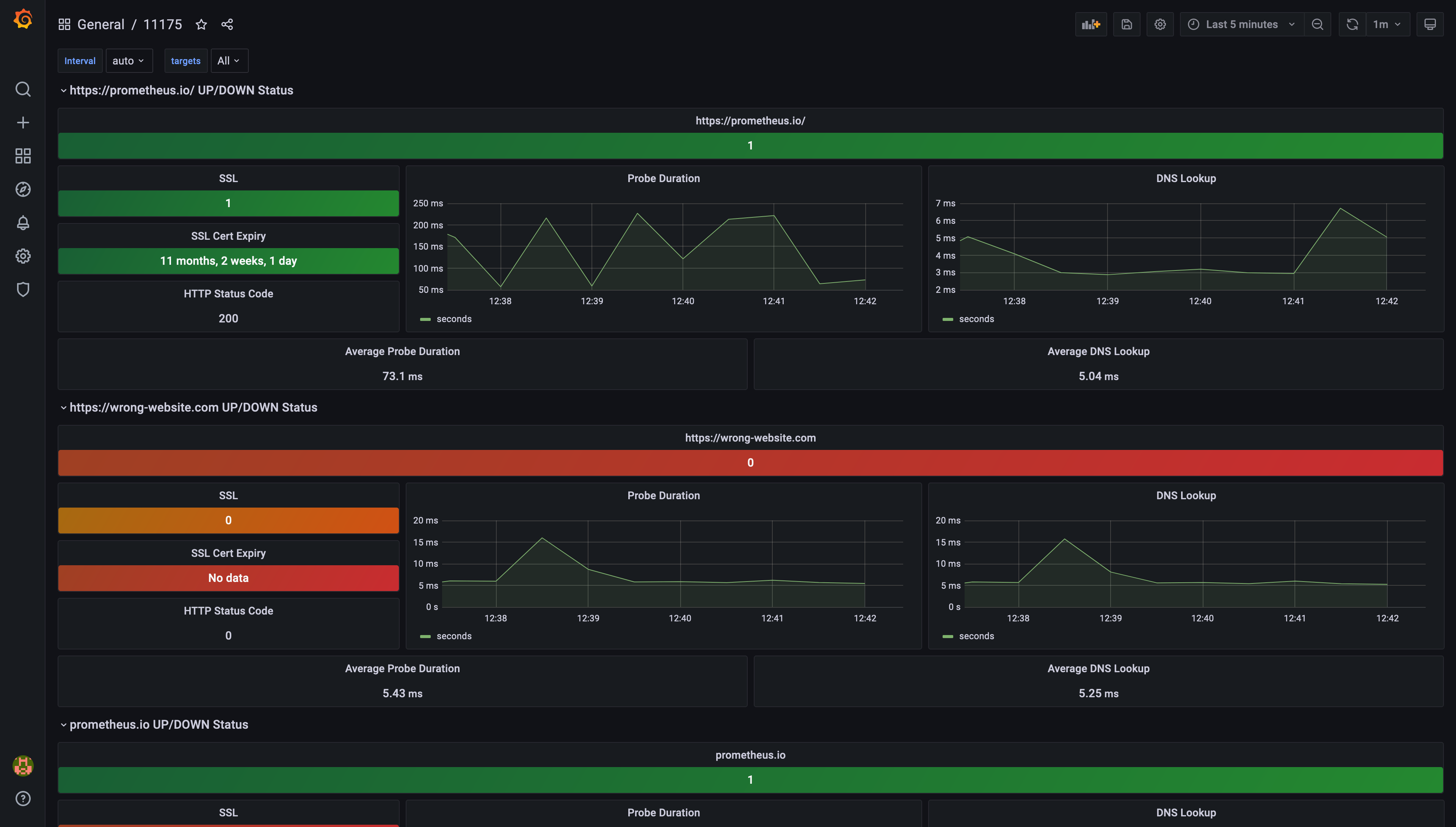
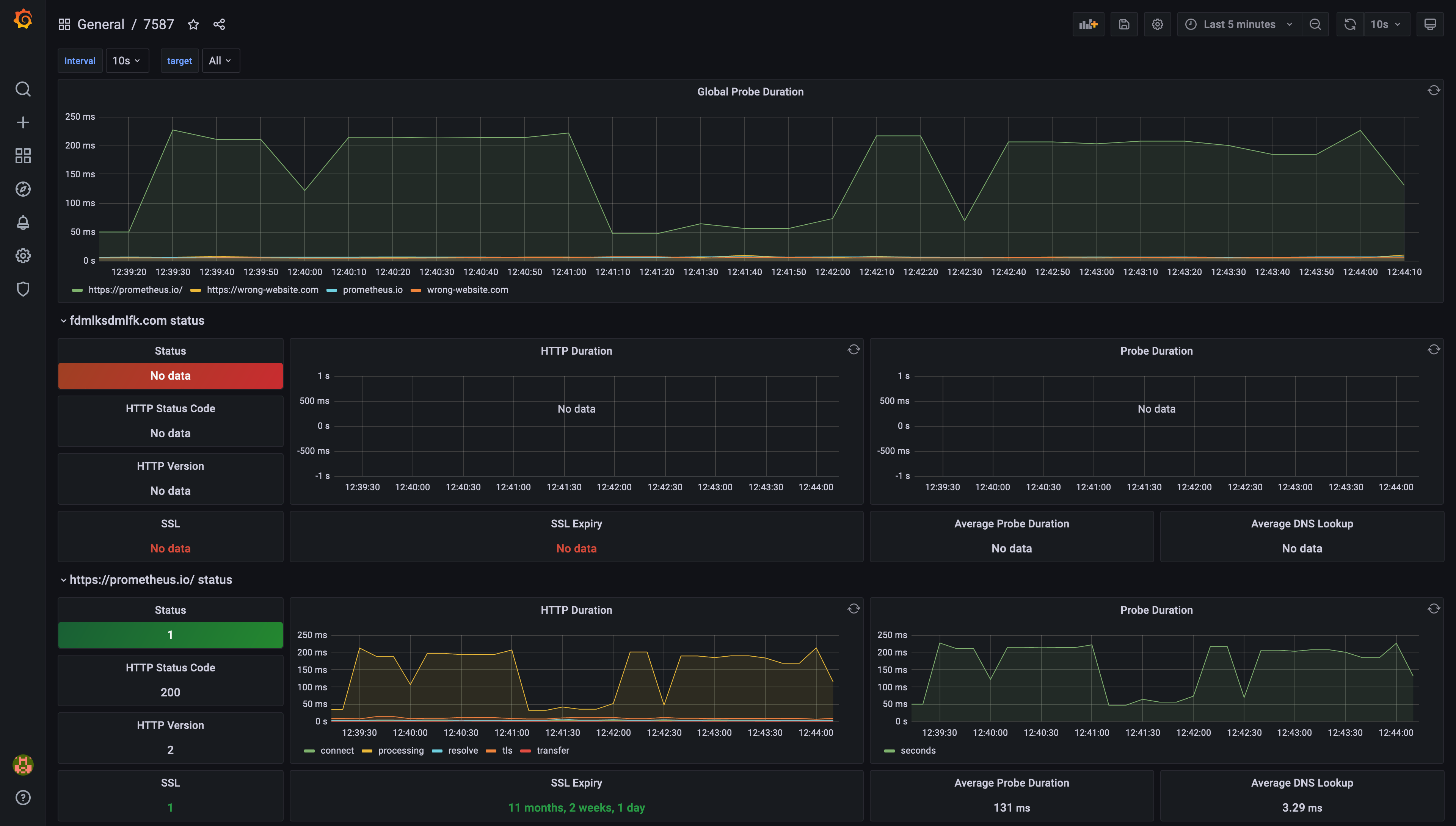
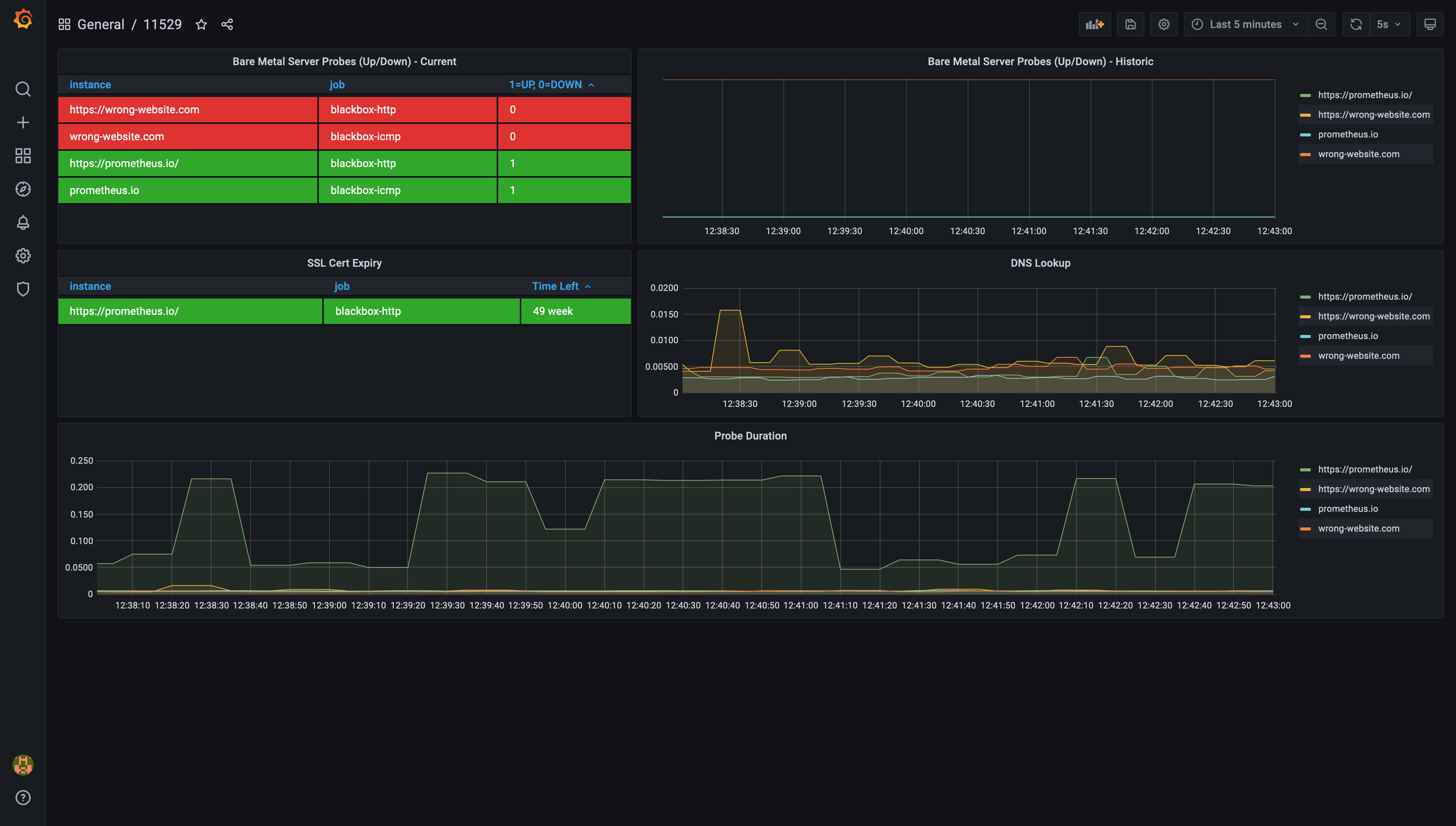
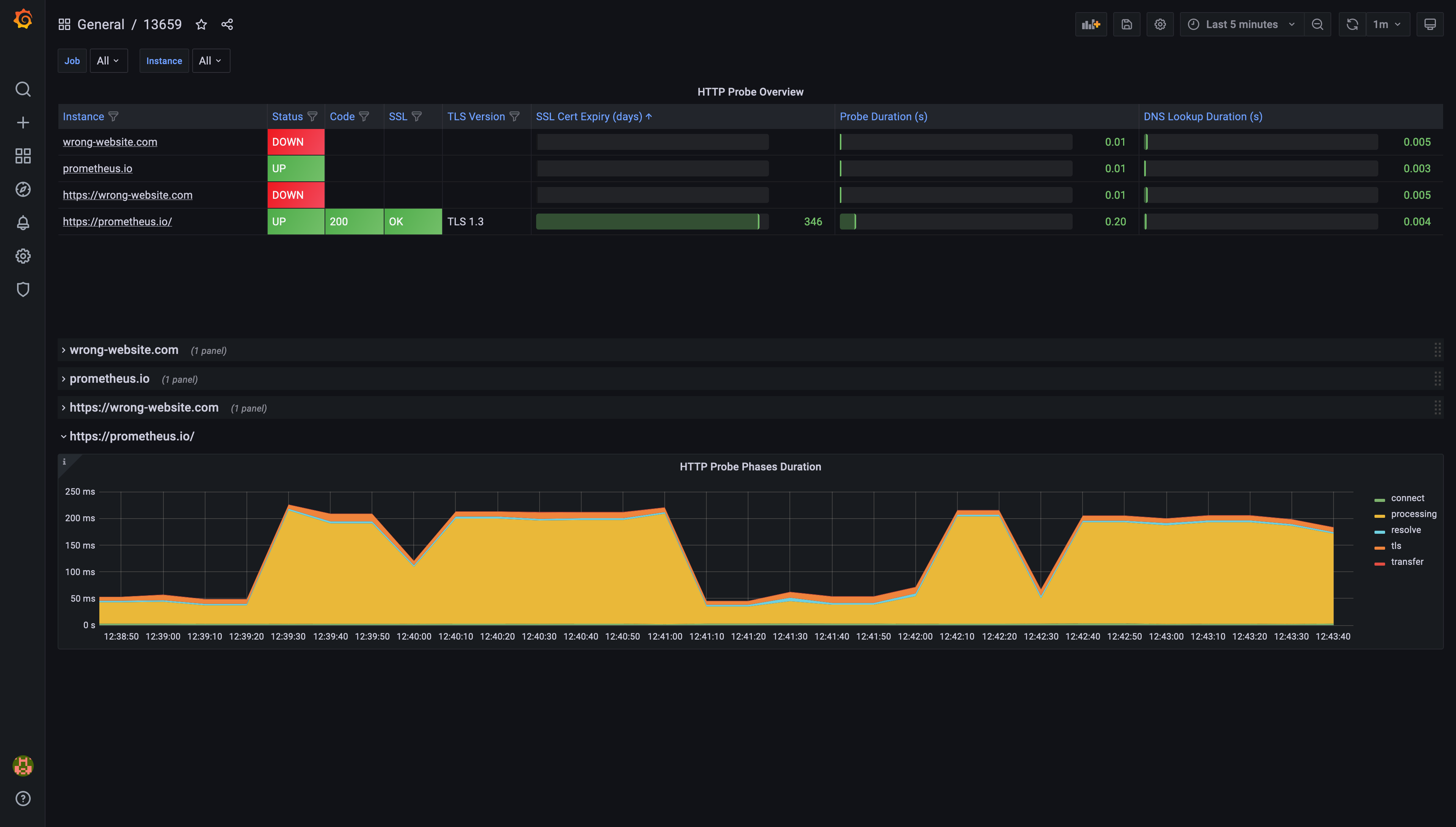
  2. Įveskite vieną iš šių ID: 7587, 11175, 11529 arba 13659, ir spustelėkite Load.
  3. Pasirinkite savo Prometheus duomenų šaltinį ir spustelėkite Import.

Šis procesas prideda prietaisų skydelį, skirtą Blackbox Exporter duomenų vizualizavimui. Naudokite Job selektorių viršutiniame kairiajame kampe, kad sutelktumėte dėmesį į konkrečias instancijas.

Iš anksto sukonfigūruoto prietaisų skydelio ID 7587 pavyzdysIš anksto sukonfigūruoto prietaisų skydelio ID 7587 pavyzdys Iš anksto sukonfigūruoto prietaisų skydelio ID 11175 pavyzdysIš anksto sukonfigūruoto prietaisų skydelio ID 11175 pavyzdys Iš anksto sukonfigūruoto prietaisų skydelio ID 11529 pavyzdysIš anksto sukonfigūruoto prietaisų skydelio ID 11529 pavyzdys Iš anksto sukonfigūruoto prietaisų skydelio ID 13659 pavyzdysIš anksto sukonfigūruoto prietaisų skydelio ID 13659 pavyzdys

Pastebite spragas savo Grafana diagramose? Dažna priežastis yra nesutapimas tarp Prometheus ir Grafana nuskaitymo intervalų. Štai kaip galite tai išspręsti:

  1. Atidarykite savo Prometheus konfigūracijos failą ir patikrinkite global/scrape_interval nustatymą. Stackhero Prometheus instancijoje numatytasis dažniausiai yra 15s.

Prometheus numatytosios konfigūracijos pavyzdysPrometheus numatytosios konfigūracijos pavyzdys

  1. Grafana UI eikite į Configuration > Data Sources ir pasirinkite Prometheus.
  2. Užtikrinkite, kad Scrape Interval Grafana atitiktų scrape_interval jūsų Prometheus konfigūracijoje.

Prometheus duomenų šaltinio konfigūravimas GrafanaPrometheus duomenų šaltinio konfigūravimas Grafana

Suderinę nuskaitymo intervalus, galite išspręsti daugumą problemų, susijusių su trūkstamais duomenų taškais jūsų prietaisų skydeliuose.